Für einen individuellen Ausdruck passen Sie bitte die
Einstellungen in der Druckvorschau Ihres Browsers an.
Regelwerk; Bau- und Planungsrecht

VwV Feuerwehrflächen
Verwaltungsvorschrift des Ministeriums für Verkehr und Infrastruktur über Flächen für Rettungsgeräte der Feuerwehr auf Grundstücken und Zufahrten

- Baden-Württemberg -

Vom 17. September 2012
(GABl. Nr. 13 vom 28.11.2012 S. 859)


Zur aktuellen Fassung

- Az.: 41-2611.2/90 -

Die Verwaltungsvorschrift über Flächen für Rettungsgeräte der Feuerwehr auf Grundstücken (VwV Feuerwehrflächen) wird hiermit neu erlassen.

Die Verwaltungsvorschrift tritt am Tag nach der Bekanntmachung in Kraft.

Der nach § 15 Abs. 3 LBO erforderliche unabhängige zweite Rettungsweg kann nach § 15 Abs. 5 LBO über eine mit Rettungsgeräten der Feuerwehr erreichbare Stelle der Nutzungseinheit führen. Sind tragbare Leitern als Rettungsgeräte vorgesehen, so sind die nach § 2 LBOAVO notwendigen Zu- und Durchgänge und die nach Abschnitt 4.3 erforderlichen Stellflächen vorzusehen und ständig freizuhalten. Sind Hubrettungsfahrzeuge als Rettungsgeräte erforderlich, so sind die nach § 2 LBOAVO notwendigen Zu- und Durchfahrten, Aufstell- und Bewegungsflächen vorzusehen, zu kennzeichnen und ständig freizuhalten.

1 Begriffe

1.1 Zugänge, Durchgänge

Zugänge sind Flächen auf dem Grundstück, die Grundstücksteile mit der öffentlichen Verkehrsfläche verbinden. Sie können auch überbaut sein (Durchgänge). Sie dienen zum Erreichen von Stellflächen mit Rettungs- und Löschgeräten.

Bild 1: Kurven in Zu- und Durchfahrten


Außenradius der Kurve (m) Breite mind. (m)
10,5 bis 12 5,0
über 12 bis 15 4,5
über 15 bis 20 4,0
über 20 bis 40 3,5
über 40 bis 70 3,2
über 70 3,0

1.2 Zufahrten, Durchfahrten

Zufahrten sind befestigte Flächen auf dem Grundstück, die mit der öffentlichen Verkehrsfläche direkt in Verbindung stehen. Sie können auch überbaut sein (Durchfahrten). Sie dienen zum Erreichen von Aufstell- und Bewegungsflächen mit Feuerwehrfahrzeugen.

1.3 Stellflächen

Stellflächen sind nicht überbaute Flächen auf dem Grundstück, die mit der öffentlichen Verkehrsfläche direkt oder über Zu- oder Durchgänge in Verbindung stehen. Sie dienen dem Einsatz von tragbaren Rettungsgeräten.

1.4 Aufstellflächen

Aufstellflächen sind nicht überbaute befestigte Flächen auf dem Grundstück, die mit der öffentlichen Verkehrsfläche direkt oder über Zu- oder Durchfahrten in Verbindung stehen. Sie dienen dem Einsatz von Hubrettungsfahrzeugen.

1.5 Bewegungsflächen

Bewegungsflächen sind befestigte Flächen auf dem Grundstück, die mit der öffentlichen Verkehrsfläche direkt oder über Zu- oder Durchfahrten in Verbindung stehen. Sie dienen dem Aufstellen von Feuerwehrfahrzeugen, der Entnahme und Bereitstellung von Geräten sowie der Entwicklung von Rettungs- und Löscheinsätzen. Zu- oder Durchfahrten sind keine Bewegungsflächen. Bewegungsflächen können gleichzeitig Aufstellflächen sein.

2 Zu- und Durchgänge

Zu- und Durchgänge sind nach § 2 Abs. 2 LBOAVO auszubilden.

2.1 Richtungsänderungen

Sind abweichend von § 2 Abs. 2 LBOAVO Richtungsänderungen erforderlich, so sind diese so auszuführen, dass der Transport des Rettungsgeräts (vierteilige Steckleiter mit 2,7 m Transportlänge bzw. dreiteilige Schiebleiter mit 5,6 m Transportlänge) auch durch Einsatzkräfte in voller Ausrüstung möglich bleibt. In Zweifelsfällen ist die Ausführung in Abstimmung mit der für den Brandschutz zuständigen Dienststelle festzulegen.

2.2 Steigungen

Müssen Steigungen überwunden werden, so sind diese für die Einsatzkräfte gut begehbar auszubilden (ab 20 % möglichst befestigt und ab 40 % möglichst mit Stufen). Liegen Steigungen und Höheneinschränkungen vor, so ist darauf zu achten, dass die Rettungsgeräte mit den in 2.1 genannten Transportlängen noch stehend transportiert werden können.

3 Zu- und Durchfahrten

Zu- und Durchfahrten sind nach § 2 Abs. 3 und 4 LBOAVO auszubilden.

3.1 Kurven in Zu- und Durchfahrten

Werden die Zufahrten nicht geradlinig geführt, so muss in Abhängigkeit vom Außenradius der Kurve die Breite der Zufahrt den in Bild 1 angegebenen Werten entsprechen. Dabei müssen vor und hinter Kurven auf einer Länge von mindestens 11 m Übergangsbereiche vorhanden sein. Zum Einbiegen von der öffentlichen Verkehrsfläche auf das Grundstück muss die Kurve nach Bild 1 für mindestens eine Anfahrrichtung vorhanden sein. Über die Planung ist Einvernehmen mit der örtlichen Straßenverkehrsbehörde herzustellen, soweit sie die öffentliche Verkehrsfläche betrifft.

3.2 Fahrspuren

Geradlinig geführte Zu- oder Durchfahrten können außerhalb der Übergangsbereiche als Fahrspuren ausgebildet werden. Die beiden befestigten Streifen müssen voneinander einen Abstand von 0,8 m haben und mindestens je 1,1 m breit sein.

3.3 Längsneigungen

Zufahrten dürfen längs bis zu 10% geneigt sein. Steilere Neigungen können im Einvernehmen mit der für den Brandschutz zuständigen Dienststelle zugelassen werden, wenn die Befahrbarkeit gewährleistet bleibt. Neigungswechsel sind in Durchfahrten sowie innerhalb eines Abstandes von 8 m vor und hinter Durchfahrten unzulässig. Sonstige Neigungswechsel sind mit einem Radius von 15 m auszurunden,

Bild 2: Aufstellflächen entlang der Außenwand bzw. rechtwinklig zur Außenwand

3.4 Stufen und Schwellen

Stufen und Schwellen im Zuge von Zu- oder Durchfahrten dürfen nicht höher als 8 cm sein. Eine Folge von Stufen oder Schwellen im Abstand von weniger als 10 m ist unzulässig. Im Bereich von Neigungswechseln nach Nummer 3.3 dürfen keine Stufen oder Schwellen sein.

3.5 Sperrvorrichtungen

Sperrvorrichtungen sind in Zu- oder Durchfahrten zulässig, wenn sie von der Feuerwehr geöffnet werden können. Vorzugsweise sind Verschlüsse zu verwenden, die mit dem Überflurhydrantenschlüssel nach DIN 3223 oder dem Feuerwehrbeil nach DIN 14924 geöffnet werden können. Im Einvernehmen mit der für den Brandschutz zuständigen Dienststelle können auch andere Schließsysteme zugelassen werden. Sperrpfosten dürfen im umgelegten Zustand nicht höher als 8 cm sein.

3.6 Bordsteinabsenkung

Die Zufahrtsmöglichkeit von der öffentlichen Verkehrsfläche ist durch Absenken des Bordsteins auf der gemäß 3.1 erforderlichen Länge deutlich zu machen.

3.7 Fahrbahnbegleitende Park- und Grünstreifen

Der öffentliche Verkehrsraum, insbesondere fahrbahnbegleitende Park- und Grünstreifen und die Fahrbahngeometrie müssen so gestaltet werden, dass eine Zufahrt zu den erforderlichen Feuerwehrflächen möglich ist (siehe auch 3.1). Über die erforderlichen verkehrsrechtlichen Anordnungen ist Einvernehmen mit der örtlichen Straßenverkehrsbehörde und mit der für den Brandschutz zuständigen Dienststelle herzustellen.

4 Aufstellflächen und Stellflächen auf dem Grundstück

Aufstellflächen müssen mindestens 5 m breit, mindestens 11 m lang und so angeordnet sein, dass alle zum Anleitern bestimmten Stellen von Hubrettungsfahrzeugen erreicht werden können.

4.1 Aufstellflächen für Hubrettungsfahrzeuge entlang der Außenwand

Aufstellflächen, die am Gebäude entlang geführt werden, müssen von der anzuleiternden Außenwand einen Abstand von mindestens 3 m haben. Dieser Abstand darf höchstens 9 m und bei Brüstungshöhen von mehr als 18 m höchstens 6 m betragen. Die Aufstellfläche soll mindestens 8 m über die letzte Anleiterstelle hinausreichen. Im Einvernehmen mit der für den Brandschutz zuständigen Dienststelle können andere Abstände festgelegt werden, wenn örtliche oder technische Gegebenheiten dies erfordern.

4.2 Aufstellflächen für Hubrettungsfahrzeuge rechtwinklig zur Außenwand

Rechtwinklig oder annähernd im rechten Winkel auf die anzuleiternde Außenwand zugeführte Aufstellflächen dürfen keinen größeren Abstand als 1 m zur Außenwand haben. Die Entfernung zwischen der seitlichen Begrenzung der Aufstellfläche und der entferntesten seitlichen Begrenzung der zum Anleitern bestimmten Stelle darf 9 m und bei Brüstungshöhen von mehr als 18 m 6 m nicht überschreiten.

4.3 Stellflächen für tragbare Leitern

Stellflächen für tragbare Leitern müssen mit einer Kante unmittelbar an die vertikale Projektion der anzuleiternden Stellen anschließen; dabei muss die Leiter mit Hilfseinrichtungen und 0,5 m seitlichem Lichtraum innerhalb der Stellfläche liegen. Die Stellfläche für die vierteilige Steckleiter (Standardrettungsgerät) muss mindestens 3 m x 3 m betragen. Die Fläche kann im Einvernehmen mit der für den Brandschutz zuständigen Dienststelle ausnahmsweise, insbesondere bei geringerer Rettungshöhe, verkleinert werden. Die Stellfläche für die dreiteilige Schiebleiter muss mindestens 4 m x 4 m betragen. Dabei muss für beide Leitertypen das Verlassen einer mit einem Anstellwinkel von 70° angestellten Leiter durch einen Raum von 0,5 m Tiefe hinter dem Leiterfuß möglich bleiben. Die Stellflächen für Leitern müssen einen sicheren Stand bieten; eine Befestigung ist nicht erforderlich. Die Stellfläche darf in der Richtung parallel zur Kante der zum Anleitern bestimmten Stelle keine Neigung aufweisen und im Übrigen darf die Neigung den Leiterfuß bei 70° Anstellwinkel nicht abrutschen lassen.

4.4 Freihalten des Anleiterbereichs

Zwischen den zum Anleitern bestimmten Stellen und den Aufstellflächen bzw. Stellflächen dürfen sich keine den Einsatz der Rettungsgeräte erschwerenden Hindernisse wie bauliche Anlagen, Bäume, Wasserflächen, Abgrabungen oder Aufschüttungen befinden.

Bild 3: Bewegungsflächen

4.5 Neigungen der Aufstellflächen

Aufstellflächen müssen in einer Ebene liegen und dürfen nicht mehr als 5 % geneigt sein.

5 Bewegungsflächen

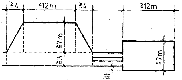
Bewegungsflächen müssen für jedes nach Ausrückeordnung vorgesehene Fahrzeug 7 m x 12 m groß sein. Im Einvernehmen mit der für den Brandschutz zuständigen Dienststelle können ausnahmsweise auch kleinere Bewegungsflächen zugelassen werden. Vor und hinter Bewegungsflächen an weiterführenden Zufahrten sind mindestens 4 m lange Übergangsbereiche anzuordnen (siehe Bild 4). Bewegungsflächen müssen in einer Ebene liegen und dürfen in keiner Richtung mehr als 5 % geneigt sein. Bewegungsflächen für Löschfahrzeuge können innerhalb eines Radius von 50 m um die betreffende bauliche Anlage auch auf öffentlichen Flächen liegen.

6 Befestigung 1)

6.1 Befestigung von Zu- oder Durchfahrten sowie Aufstell- und Bewegungsflächen

Zu- oder Durchfahrten sowie Aufstell- und Bewegungsflächen für die Feuerwehr sind so zu befestigen, dass sie von Feuerwehrfahrzeugen mit einer zulässigen Gesamtmasse von 16 t und einer Achslast von 10 t befahren werden können. Von Feuerwehrfahrzeugen befahrbare Decken sind für die Brückenklasse 16/16 nach DIN 1072: 1985-12, Tabelle 2 zu berechnen. Dabei ist jedoch nur ein Einzelfahrzeug in ungünstigster Stellung anzusetzen. Auf den umliegenden Flächen ist die gleichmäßig verteilte Last der Hauptspur in Rechnung zu stellen. Der nach DIN 1072 geforderte Nachweis für eine einzelne Achslast von 110 kN darf entfallen. Die Nutzlast darf als vorwiegend ruhend eingestuft werden, ein Schwingbeiwert muss deswegen nicht angesetzt werden. Zufahrten sind sicher begeh- und befahrbar herzustellen und so instandzuhalten, dass sie jederzeit von der Feuerwehr erkennbar und benutzbar sind und eine Rutschgefahr (z.B. durch Humus, Schnee, Eis) ausgeschlossen ist.

6.2 Befestigung von Aufstellflächen

Aufstellflächen sind zusätzlich zu den Anforderungen nach 6.1 so zu befestigen, dass sie einer Flächenpressung (Bodenpressung) von mindestens 800 kN/m2 standhalten.

6.3 Randbegrenzung befahrbarer Bereiche

Zufahrten und Aufstellflächen müssen eine stets deutlich erkennbare Randbegrenzung aufweisen. Dies kann eine bei allen Witterungsverhältnissen erkennbar befahrbare Fläche sein oder eine Markierung mit nicht mehr als 0,8 m Höhe (z.B. durch Bepflanzung oder durch Pfosten).

7 Hinweisschilder für den Brandschutz

Zu- oder Durchfahrten für Feuerwehrfahrzeuge sind durch Hinweisschilder mit der Aufschrift ≫Feuerwehrzufahrt≪ so zu kennzeichnen, dass diese Hinweise von der öffentlichen Verkehrsfläche aus sichtbar sind. Diese Hinweisschilder sind als amtlich angeordnet zu kennzeichnen. Im Einvernehmen mit der örtlichen Straßenverkehrsbehörde kann mit diesem Schild gleichzeitig ein Haltverbot nach StVO angeordnet werden. Aufstellflächen oder Bewegungsflächen für Feuerwehrfahrzeuge sind durch Hinweisschilder mit der Aufschrift ≫Fläche für die Feuerwehr≪ zu kennzeichnen. Diese Hinweisschilder müssen mindestens 210 mm x 594 mm groß sein. Zugänge oder Durchgänge für die Feuerwehr sind durch Hinweisschilder mit der Aufschrift ≫Feuerwehrzugang≪ zu kennzeichnen. Alle Hinweisschilder müssen der Norm DIN 4066 (Hinweisschilder für den Brandschutz) entsprechen und mindestens 148 mm x 420 mm groß sein.

8 Darstellung der Flächen im Lageplan

Nach § 4 Abs. 4 Nr. 5 e und f der Verfahrensverordnung zur Landesbauordnung (LBOVVO) sind die Zufahrten, Aufstell- und Bewegungsflächen unter Angabe ihrer Höhenlage im Lageplan darzustellen. Auch die Zu- und Durchgänge und die Stellflächen für tragbare Rettungsgeräte sollen im Lageplan dargestellt werden. Dargestellt werden sollen ferner die im öffentlichen Raum liegenden Flächen für die Feuerwehr. Alle Darstellungen sollen im Lageplan in einer geeigneten Genauigkeit vermaßt werden.

1) Dieses Anforderungsniveau entspricht sowohl der Technischen Baubestimmung DIN EN 1991-1-I/NA.3.3.3 (Eurocode 1), als auch der früheren Technischen Baubestimmung DIN 1055-3:2006-03.

ENDE

umwelt-online - Demo-Version


(Stand: 10.02.2021)

Alle vollständigen Texte in der aktuellen Fassung im Jahresabonnement
Nutzungsgebühr: ab 105.- € netto

(derzeit ca. 7200 Titel s.Übersicht - keine Unterteilung in Fachbereiche)

Preise & Bestellung

Die Zugangskennung wird kurzfristig übermittelt

? Fragen ?
Abonnentenzugang/Volltextversion